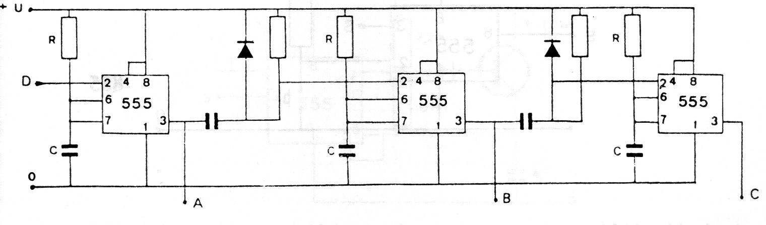
En la figura tenemos el modo de conectar varios 555 para obtener un funcionamiento secuencial. Los valores de los componentes dependen de la aplicación, quedando los condensadores típicamente entre 100 y 470 nF y los resistores entre 10k y 100k. La alimentación debe realizarse con tensiones de 5 a 15 V.




