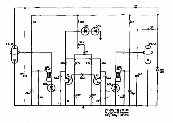
Este circuito se obtuvo en una documentación de General Electric de 1967. Alterna alternativamente dos lámparas de xenón en un sistema de señalización. Observe el alto tensión continua de alimentación.

Disparador de xenón
Este circuito se obtuvo en una documentación de General Electric de 1967. Alterna alternativamente dos lámparas de xenón en un sistema de señalización. Observe el alto tensión continua de alimentación.
