Los juegos electrónicos de todos los tipos se pueden encontrar en versiones para móviles, tablets, ordenadores e incluso en la forma de videojuegos más avanzados con efectos realistas. Sin embargo, para una aplicación didáctica, o simplemente para entrenar montajes en un curso de electrónica en las fases iniciales, en que se trabaja con circuitos integrados, tenemos este montaje que utiliza sólo dos circuitos integrados de fácil obtención.
Los juegos electrónicos simples fueron una atracción muy popular entre los montadores de hace algunas décadas. Usando pocos componentes, era posible obtener un juego simple que distraía y costaba poco.
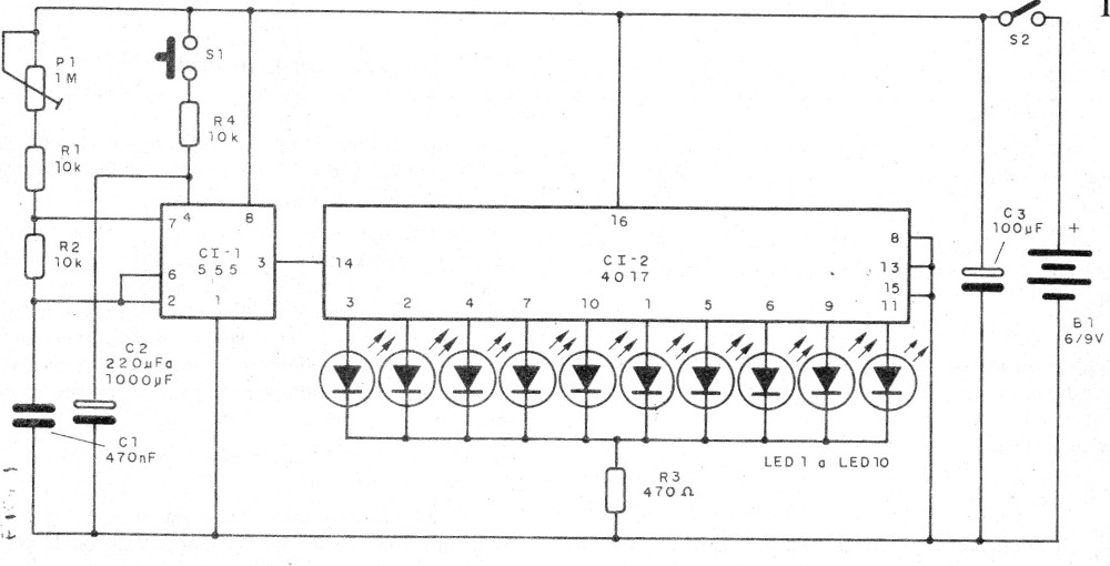
Es el caso de la central de juegos que proponemos en este artículo y que hace uso del popular circuito integrado 4017 como base (ver nuestro libro sobre el tema y artículos en el sitio).
Lo que este circuito hace es sortear 1 de 10 LED en un panel que puede tener las más diversas configuraciones como, por ejemplo, un dato de 10 caras, el popular rapa-todo o aún decisiones a ser tomadas por un ejecutivo.
Se puede todavía tener una carrera con piezas en un tablero en el que los movimientos como, avanza 1, vuelve 3, quede en el mismo lugar, etc. son sorteados por el aparato.
Como funciona
Un oscilador con el circuito integrado 555 genera pulsos aleatorios a una frecuencia ajustada en el trimpot P1.
Las muñecas se aplican a un contador de década 4017 que acciona uno de 10 LED.
Cuando presionamos S1 el contador está activado y los LEDs corren rápidamente, hasta el momento en que se suelta S1.
Como las muñecas son aleatorias, no podemos saber cuántos fueron contados, no es posible saber cuál es el LED en que va a parar la cuenta. Con eso el LED sorteado es al azar.
Montaje
En la figura 1 se muestra el diagrama completo del aparato en la figura 1.
El montaje del aparato basado en una placa de circuito impreso se muestra en la figura 2.

Observe la posición correcta de los circuitos integrados debe ser observada, así como la posición de los LED que, dependiendo del juego pueden ser de colores diferentes.
La alimentación se puede realizar con 4 pilas o batería de 9 V.
El aparato puede ser montado en una caja de plástico o metal donde las fichas de juego encajen.
En la figura 3 tenemos algunas sugerencias de carteles que pueden ser adaptados al montaje en el sentido de obtener algunos juegos interesantes simples.

Para probar y utilizar es simple. Conecte la alimentación y apriete S1. Soltando S1 sólo un LED debe permanecer encendido.
Si algún LED no se enciende, asegúrese de que no está invertido.
CI-1 - 555 - circuito integrado
CI-2 - 4017 - circuito integrado
LED1 a LED10 - LEDs comunes - ver texto
S1 - Interruptor de presión
S2 - Interruptor simple
P1 - 1M - potenciómetro o trimpot
C1 - 470 nF - capacitor de cerámica o poliéster
C2 - 220nF a 1 uF - capacitor
C3 - 100 uF - capacitor electrolítico - 12 V o más
R1, R2 y R3 - 10 k ohms x 1/8 W - resistores - marrón, negro, naranja
R4 - 470 ohms x 1/8 W - resistor - amarillo, violeta, marrón
Varios:
Caja para montaje, placa de circuito impreso, soporte de pilas o conector de 9 V, hilos, cartones de juego, soldadura, etc.




