¿Tiene niños en su casa que no gustan de dormir totalmente a escuras? ¿Le gusta dejar iluminada alguna zona de su casa o jardín toda la noche? ¿Precisa una luz suave permanente en un pasillo o local? Si así es, probablemente su mayor preocupación es el costo elevado de este hábito. Le proponemos un recurso electrónico que permite obtener una pequeña intensidad de luz de lámparas fluorescentes, con un bajísimo consumo de energía. Y para más ahorro... puede usar incluso tubos viejas y gastados!
¿Cómo hacer que una lámpara fluorescente encienda con pequeña intensidad y así gastar "casi nada" de energía?
Es un problema que decidimos estudiar hasta bailar una solución simple que ahora ofrecemos a los lectores y que puede tener muchas aplicaciones en el hogar o el trabajo.
Al conseguir encender lámparas fluorescentes, a partir de la red local, sin arrancadores ni reactores, obtenemos un interesante recurso para decoración o para mantener con luz suave ambientes tales como corredores, cuartos de dormir, y otros lugares que no queremos que queden totalmente a oscuras, pero que seria costoso iluminar durante muchas horas con los medios comunes.
Y para mayor interés de la solución económica hallada, no sólo se logra un bajo consumo de energía (de 1% a 5% de una lámpara común), sino también ahorramos en el material usado.
Los componentes, además de baratos, pueden ser incluso aprovechados de la "basura": La lámpara fluorescente no necesita ser nueva. Lámparas ya consideradas "gastadas", por no encender en condiciones normales, pueden ser usadas perfectamente com este circuito electrónico.
Su montaje sencillo permite su realización hasta a los menos experimentados.
El circuito
Las lámparas fluorescentes comunes precisan una tensión algo elevada, normalmente del orden de 300 V, para poder encenderse. Esta tensión elevada se consigne a través del reactor y del sistema de arranque, como muestra la figura 1.

Una vez accionada, o sea, ionizado el gas en el interior de la lámpara, la misma se mantiene encendida con tensiones más bajas, como la que proporciona la red local de 220V o 110V, y por eso se desconectan automáticamente los elementos en cuestión.
Con el tiempo, el gas en el interior de la lámpara pierde sus propiedades eléctricas, precisando tensiones más elevadas para ionizarse.
En este caso, la lámpara queda "parpadeando" y se niega a encender, pues el sistema de arranque no consigue ionizar el gas y mantener su conducción. En esta fase una lámpara precisa ser sustituida.
Esta lámpara o tubo, sin embargo, puede encenderse todavía si se usa un sistema que provea una tensión más elevada que la obtenida por el sistema de arranque y por la red.
Esto se puede conseguir electrónicamente a través de un multiplicador de tensión. Este multiplicador de tensión tiene además la ventaja de permitir dosificar la corriente de la lámpara, determinando así su brillo.
Esto quiere decir que, con este recurso electrónico, podemos hacer que la lámpara se encienda con cualquier brillo entre el mínimo y el máximo determinado por su tamaño.
Podemos dividir entonces nuestro sistema electrónico en dos bloques que aparecen en la figura 2.

El primer bloque es el reductor de corriente, que usa solamente un resistor.
Este resistor limitará la corriente en la lámpara a un valor que depende del brillo deseado. En el prototipo usamos un resistor de 4k7 x 5W para la red de 220 V (en 1a red de 110 V este resistor debe ser de 2k2 x 5W).
El valor mínimo recomendado, cuando se obtiene la mayor iluminación en la banda segura, es de 1k x 10 W para 1a red de 220V (para la de 110V, sería de 560 R x 10 W).
El segundo bloque está formado por diodos y capacitores que tienen por finalidad multiplicar 1a tensión de la red, de modo de permitir el encendido de la lámpara sin necesidad de arrancador y reactancia
Tenemos dos opciones en este caso.
Si su red es de 220 V, el duplicador de tensión será suficiente para proporcionar la tensión que la lámpara precisa para encenderse.
Si en su país hay 110 V se puede usar un duplicador de tensión o un multiplicador por tres (triplicador) como muestra la figura 3.

Si en su localidad no hay baja tensión en determinados horarios, puede usar el duplicador, pero si hay caídas que puedan impedir el funcionamiento normal de sistemas fluorescentes, entonces empleo el triplicador.
El triplicador en la red de 110 también es recomendable si la lámpara que usará es grande, de 20 a 40 W. Damos las dos versiones en la parte práctica
Es importante en este circuito que tanto los diodos como los capacitores soporten las tensiones elevadas que aparecen entre sus extremos. De hecho, con el duplicador en la red de 110V obtenemos una tensión en la lámpara del orden de 200 V, y con el triplicador puede llevar a los 330 V.
Esta tensión elevada en la lámpara exige cuidados especiales para su instalación, ya que un eventual toque puede ser peligroso.
Los componentes
Como dijimos, todos los componentes usados en el montaje pueden ser obtenidos con facilidad y hasta incluso aprovechados de aparatos usados 0 descartados.
Nuestra sugerencia de caja para montaje aparece en la figura 4 y se trata de un tipo de pared.

Sin embargo son posibles otros tipos de montaje de caja de acuerdo con las necesidades de cada uno.
Los componentes electrónicos, que son pocos, deben seguir las siguientes especificaciones: Los diodos rectificadores deben suportar por 10 menos una vez y media la tensión de pico de la red, lo que significa aproximadamente 500 V en la red de 220V, y 250 V en la red de 110 V. Así, para la red de 220V sugerimos el 1N4007 ó el BY127 (para 110V, los tipos 1N4004 ó 1N4007).
Los capacitores de poliéster metalizado de 1 µF deben suportar una tensión de por 10 menos 3 veces el valor del pico de la red local. Así, para la red de 220V se deben usar capacitores con por 10 menos 600V de tensión y en la de 110 V, de por lo menos 400 V.
La lámpara fluorescente es el componente me- nos crítico. Puede ser nueva o "Vieja" en el sentido de que ya no sirva para instalaciones normales, pero todavía esté "sana".
Los elementos adicionales, como los cables de conexión, interruptor general, puente de terminales, etc. quedan determinados por la versión elegida por el lector.
Montaje
Para el montaje, el lector necesita un buen soldador y herramientas adicionales como el alicate de corte lateral, el alicate de punta fina y destornilladores. Está claro que se debe contar con los recursos para la elaboración de la caja.
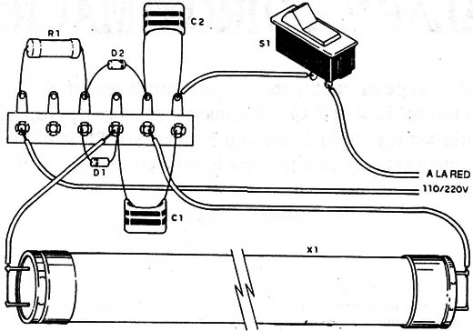
En la figura 5 tenemos entonces el diagrama de la versión con el duplicador de tensión para la red de 220 V ó 110 V.

Esta versión permite obtener una potencia de 1 W apenas, que significa solamente 1% del consumo de una lámpara común incandescente de 100 W.
En la figura 6 tenemos la versión con triplicador que se recomienda para los locales en que la red sea de 110 V y que esté sujeta a variaciones (caídas) acentuadas de tensión.

El consumo de esta versión es el mínimo que la anterior.
El montaje en puente de la primera versión aparece en la figura 7, y de la segunda versión en la figura 8.


Para las dos versiones se deben tomar las siguientes precauciones en la construcción:
a) Comience soldando el resistor R1. Doble sus terminales y encájelos en el puente. No los corte. Déjelos largos, pues el calor desarrollado en este componente es disipado en parte por los terminales.
b) Suelde los diodos (D1 a D3) observando, en las dos versiones, su posición que está, dada por el anillo que identifica el cátodo. ;Mucho cuidado con no invertidos! Suéldelos rápidamente, pues son sensibles al calor. Puede cortar un poco sus terminales, si fueran muy largos.
e) Suelde los capacitores. Doble sus terminales para que queden en posición de soldado. Sea rápido al soldarlos, pues los capacitores son sensibles al exceso de calor.
d) A continuación, el lector soldará la lámpara, usando para esta“ finalidad dos trozos de cable flexible de largo que depende del modo en que se hace la instalación en la caja o soporte. Vea que los dos pinos de cada lado de la lámpara son interconectados con trozos pequeños de cable, soldados directamente.
e) Termine el montaje con la soldadura del cable de alimentación. El interruptor S1 será intercalado en uno de los alambres de este cable.
Completado el montaje, revise todas las conexiones y principalmente 1a posición de los diodos antes de experimentar el aparato.
Prueba y uso
Para probar el aparato basta conectarlo al enchufe y accionar Sl. La lámpara debe encenderse inmediatamente con brillo reducido.
Si el lector quisiera alterar el brillo de la lámpara basta disminuir R4 dentro de los limites que ya indicamos. Si la lámpara se negara a encender, el problema puede estar en ella misma, que realmente se encuentra arruinada. Las lámparas de 15 W a 40W aunque debilitadas deben funcionar normalmente.
D1, D2 y D3 - 1N4007 ó BY127 si la red fuera de 220 V, 1N4004 ó 1N4007 si la red es de 110 V
C1, C2 y C3 - 1nF x 600 V si la red fura de 220 V; 1 nF x 400 V se la red fuera de 110 V.
R1 - 4k7 x 5 W si la red es de 220 V; 2k2 x 5 W para red de 110 V
X1 - lámpara fluorescente de 15 a 40 W (ver texto)
S1 - interruptor simple
Varios: puente de terminales, alambres, soldadura, caja para montaje, cable de alimentación, etc.



