Este circuito, para lámparas de 12 V y hasta 5 A, utiliza como componentes activos sólo dispositivos CMOS y, por lo tanto, tiene en la condición de reposo un consumo extremadamente bajo. Con el uso de un 555 CMOS podemos controlar fácilmente el circuito por señales lógicas externas, lo que extiende su gama de aplicaciones.
Con la disponibilidad del circuito integrado 555 en la versión CMOS, el TLC7555, y de transistores de efecto de campo de alta potencia, proyectos de este tipo se tornan no sólo simples y también dotados de desempeño que de otra forma, con transistores bipolares, por ejemplo , no sería posible.
Lo que proponemos en este artículo es un pulsador con ciclo activo que puede ser cambiado y capaz de controlar lámparas de alta potencia (o LED) a partir de alimentación de 12 V. Este indicador puede ser usado en vehículos, triángulos, boyas y otros dispositivos que operen a partir de una tensión de 12 V de una batería. la
La principal característica del circuito es el uso de un transistor MOS de potencia que, conmutando de una resistencia infinita a menos de 1 ohmios, incluso controlando cargas de corrientes muy altas no disipa potencias elevadas.
CARACTERÍSTICAS
Tensión de alimentación: 12 V
Corriente máxima de carga: 3 a 5 A (según el transistor)
Frecuencia: 0,1 »a 10 Hz
Ciclo activo: 5% a 50% (ver texto)
COMO FUNCIONA
La versión CMOS del conocido timer 555, denominada TLC7555, se caracteriza por tener una elevada impedancia en sus entradas y un consumo en reposo mucho menor, además de una frecuencia de operación mayor como límite.
Usando esta versión podemos fácilmente controlar FETs de potencia y, además, obtener condiciones de bajísimo consumo cuando la carga está desactivada.
Esta condición se vuelve especialmente interesante cuando su operación se realiza a partir de sensores y con alimentación por batería.
En nuestro caso, como deseamos tener un ciclo activo diferenciado, adoptamos una configuración un poco diferente de la normalmente usada en el astable 555.
En esta configuración tenemos un diodo a través del cual se hace la carga del capacitor, que, de esta manera, ocurre a través del resistor R1 sólo, y no de la asociación serie de R1, R2, y P1.
El resultado es que en esta configuración el tiempo de carga del capacitor, y por lo tanto el intervalo en que la salida queda en el nivel alto, es dado por:
Tc = 0,7 xR1 x.C1
A continuación se muestra que R1 determina la duración de los destellos de la lámpara, pudiendo el usuario cambiar este valor en el rango de 10 k ohmios a 220 k ohms, según la aplicación;
El tiempo de descarga depende exclusivamente de P1 y R2 conectados en serie, y es dado por la fórmula:
Td = 0,7. (R2 + P1) .C1
Este tiempo, que corresponde al intervalo entre los pulsos, puede entonces ser ajustado en una amplia franja por medio del trimpot P1.
En la salida del integrado CMOS 555 conectamos un FET de potencia. Este componente conduce cuando su conducta (G) se lleva al nivel alto.
En el nivel bajo, o con tensión bajo cierto valor, la resistencia entre drenaje y fuente (R3) es prácticamente infinita.
Sin embargo, por encima de cierta tensión positiva en la coma, cuando entonces el transistor conmuta y satura, la resistencia entre drenaje y fuente cae a valores inferiores a 1 ohm.
Para el IRF730, que controla 5,5 A, esta resistencia con carga de 3 A es de 1 ohm. Para el IRF630, que puede controlar hasta 9 A, esta resistencia es de sólo 0,4 ohms.
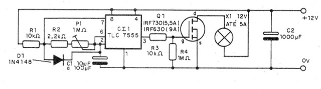
En la figura 1 tenemos el diagrama completo del aparato.

MONTAJE
En la figura 2 tenemos la placa de circuito impreso para este montaje.

Es importante observar que los componentes CMOS son delicados y deben manejarse con cuidado.
Para el circuito integrado indicamos el uso de zócalo DIL de 8 pines, y para el transistor de potencia, que puede ser cualquiera de los dos indicados en el diagrama, debemos usar un radiador de calor.
Para el IRF730 será conveniente limitar la corriente máxima de la carga a 3 A y para el IRF630 limitarla a 5A.
El capacitor C1 determina el rango de frecuencia y, así como R1, puede ser alterado según el comportamiento deseado para el circuito en términos de ciclo activo y velocidad de las pulsaciones.
PRUEBA Y USO
Para probar el aparato podemos utilizar como carga lámparas menores de 12 V, a partir de 50 mA, por ejemplo.
Alimentando el circuito, ajustamos P1 para obtener la frecuencia deseada. Si los parpadeos son muy cortos, aumentamos R1 a valores de hasta 220 k ohmios.
Si queremos compensar este aumento de R1 con una reducción de C1 esto es posible, para mantener la frecuencia constante.
Comprobado el funcionamiento y sólo hacer la instalación definitiva del aparato.
Para controlar el circuito por lógica CMOS (Shield para microcontrolador) usamos el pino del TLC7555, como muestra la figura 3.

En esta configuración, cuando el pin 4 está en el nivel bajo el oscilador estará en reposo, con un consumo prácticamente nulo.
Con el pin 4 llevado al nivel alto ocurre la habilitación del 555 astable, que entonces entra en funcionamiento.
Semiconductores:
CI1 - TLC7555 - circuito integrado CMOS
Q1 - lRF730 o IRF5630 - FET de potencia
D1 - 1N4148 - diodo de silicio de uso general
Resistores (1/8 W, 5%):
R1 - 10 k ohms - ver texto
R2 - 2,2 k ohms
R3 - 10 k ohms
R4 - 1 M ohms
P1 - trimpot de 1M ohms:
Capacitores electrolíticos de 16 V:
C1 - 10 a 100 uF - ver texto
C2 - 1 000 uF
Varios:
X1 - lámpara de 12 V y hasta 5 A - ver texto
Placa de circuito impreso, zócalo para el circuito integrado, radiador de calor para Q1, caja para montaje, hilos, soldadura, fusible de protección de entrada, etc.



