Describimos en este artículo un modo simple de modificar la frecuencia de sintonia de un circuito de alta frecuencia sin los problemas de la influencia de un cable largo. Con esta, se pueden hacer controles remotos para circuitos que operan en la banda de FM o VHF utilizando cable y sustituyendo el tradicional capacitor variable por un potenciômetro.
Los diodos de sintonia o varicaps pueden ser usados en muchas aplicaciones prácticas interesantes. Una de ellas se describe en este artículo sirviendo de base para un control remoto de sintonia que se puede usar tanto en receptores como en transmisores.
La influencia que un cable largo puede tener en un circuito de este tipo es eliminada con la utilización de un control DC (corriente continua) donde el tradicional trimmer o capacitor variable es sustituido por un trimpot o incluso un potenciómetro.
Con un varicap BB809 ó BB909 podemos operar el circuito en la banda de VHF, FM o basta µHF.
Con varicaps de mayor capacidad o mayor banda de variación podemos utilizar el circuito en la sintonia de ondas medianas y cortas.
Es claro que el varicap original también sirve para frecuencias más bajas pero con el barrido de una banda más estrecha de frecuencias, pues su capacidad máxima es de algunas decenas de picofarad.
Para obtener una banda de capacidades mayor que la que puede barrer un único varicap sugerimos la conexión de dos o más unidades en paralelo.
Daremos en el artículo las bandas de capacidades de algunos varicaps comunes en nuestro mercado.
Como funciona
Los diodos comunes cuando son polarizados en sentido inverso se comportan como pequeños capacitores. La juntura, que no conduce en estas condiciones, hace las veces de dieléctrico mientras que el ánodo y el cátodo funcionan como las armaduras de un capacitor.
Cuando aplicamos tensión en el sentido inverso, la juntura tiene su región "ensanchada" en función de esta tensión, disminuyendo así la capacidad presentada por el dispositivo, como sugiere la figura 1.

De esta forma, tenemos un dispositivo en que la capacidad es inversamente proporcional a la tensión inversa aplicada.
Se fabrican diodos con superficies de juntura elevadas para proporcionar capacidades elevadas.
Los diodos así obtenidos son denominados diodos de capacidad variable, diodos de sintonia o simplemente varicaps.
Estos diodos pueden sustituir los tradicionales capacitores variables en los circuitos de sintonia, bastando para eso que un circuito de corriente continua sea usado en su control.
En la figura 2 tenemos un ejemplo de circuito de sintonia con varicap.

El potenciômetro funciona como un divisor de tensión, proporcionando la tensión al varicap que determina entonces la capacidad que el mismo presenta en el circuito.
El capacitor C aisla el circuito de corriente continua del circuito de sintonia propiamente dicho. Tenemos entonces un control de frecuencia en que el elemento actuante es un potenciômetro operando con corriente continua.
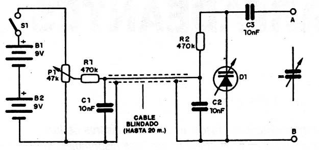
Nuestro proyecto tiene esta estructura básica: utiliza dos baterías de 9V para proporcionar 18V de alimentación al varicap. Como la corriente exigida es muy baja, la durabilidad de las baterías será muy larga.
Un cable blindado permite aplicar la tensión en el varicap & distancia. Este cable puede tener hasta 20 metros de largo. El varicap estará asociado al circuito que se pretende controlar.
Algunos diodos que se pueden usar en este circuito son:
- BB119 - capacidad de 20 a 25 pF con 4 V. La capacidad varia de 1,3 veces por lo menos cuando a tensión varia de 8 a 10 veces cuando la tensión varia de 1 a 28 V.
BB909A - capacidad mayor que 31 pF con 1 V. Esta capacidad varia de 12 a 15 veces cuando la tensión varia de 1 a 28 volt.
Montaje
El circuito completo del control remoto de sintonía aparece en la figura 3.

En la figura 4 tenemos el montaje del sistema que se puede instalar en una pequeña caja plástica.

El potenciómetro debe ser lineal de buena calidad, ya que las fallas de cursor pueden provocar saltos en la frecuencia sintonizada.
Los capacitores deben ser cerámicos y los resistores de 1/8W.
La conexión del sistema debe ser hecha como muestra la figura 5, para el caso de un variable simple.

Observe que el variable original es desconectado al conectar varicap.
Si el aparato en que se desea hacer la alteración tuviera variable doble, debemos montar dos unidades iguales con un potenciômetro doble en el control ya que tenemos dos variables cuya capacidad debe ser alterada simultáneamente.
Un retoque en los trimmers deberá hacerse eventualmente para que se obtenga sensibilidad en toda la banda. Si no hubiera cobertura total de la banda eso significa que el varicap usado no cubre la misma banda de frecuencias que el capacitor original.
D1 – BB809 o equivalente – ver texto
B1, 2 – 9 V – baterías
S1 – Interruptor simple
C1, C2, C3 – 10 nF – capacitores cerámicos
R1,R2 – 470 kΩ – resistores (amarillo, violeta, amarillo)
P1 47 kΩ o 100 kΩ – potenciómetro lineal
Varios: puente de terminales, cable blindado (hasta 20 metros), conectores para as baterías, caja para montaje, cables, soldura, etc.



