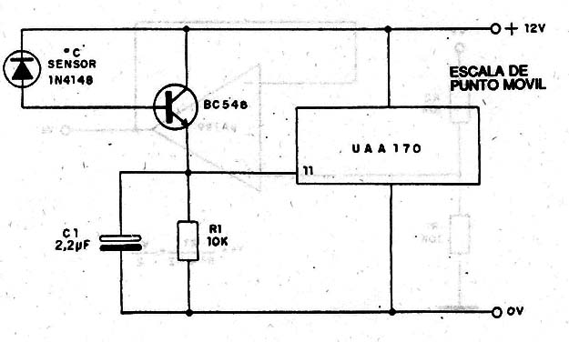
La corriente inversa, debida a la temperatura del diodo, acciona la escala de punto móvil de 16 LEDs de este termómetro. Con apenas un transistor amplificador se Consigue una banda amplia de temperatura de actuación, o sea, se tiene una sensibilidad pequeña. Los límites de temperatura son fijados por los trimpots. La escala de puntos móviles es dada en este mismo volumen de forma completa.




