Este multivibrador astable utiliza dos puertas OR-exclusive (O exclusivo) funcionando con tensiones entre 5 y 15V. El capacitor determina la frecuencia de operación.

Astable de 1 kHz 4070
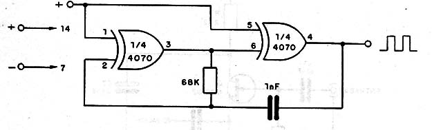
Este multivibrador astable utiliza dos puertas OR-exclusive (O exclusivo) funcionando con tensiones entre 5 y 15V. El capacitor determina la frecuencia de operación.
