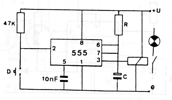
Esta configuración básica se puede encontrar en una gran cantidad de artículos de este sitio. En este caso, el relé utilizado es del tipo muy sensible (corriente baja) no necesitando de paso controlador con transistores. Esto no es muy recomendado en la práctica, pero puede ser utilizado con la debida atención. La temporización es dada por RC.




