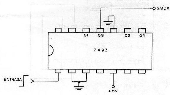
Mediante un circuito integrado TTL 7493, este circuito divide la frecuencia de una señal rectangular aplicada a la entrada por 8. El ciclo activo de la señal de salida no es del 50% y la alimentación debe realizarse con una tensión de 5 V. La velocidad máxima es alrededor de decenas de megahertz, y se pueden utilizar componentes de las subfamilias más rápidas.

Divisor por 8 TTL



