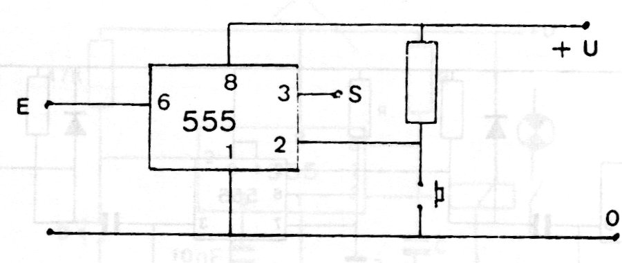
Este circuito utiliza la referencia interna del 555 para detectar las señales de entrada y tiene una clave de reset. El circuito es de una documentación de los años 80 pudiendo ser alimentado por tensiones de 5 a 12 V.
Este amplificador de guitarra a transistores apareció en la revista Radio Electronics en noviembre de...
Este circuito de Texas Instruments de 1968 usa diacs de la época. Los SCR pueden ser equivalentes...
El Variable Frequency Oscillator (VFO) o el oscilador de frecuencia variable que se muestra en la...