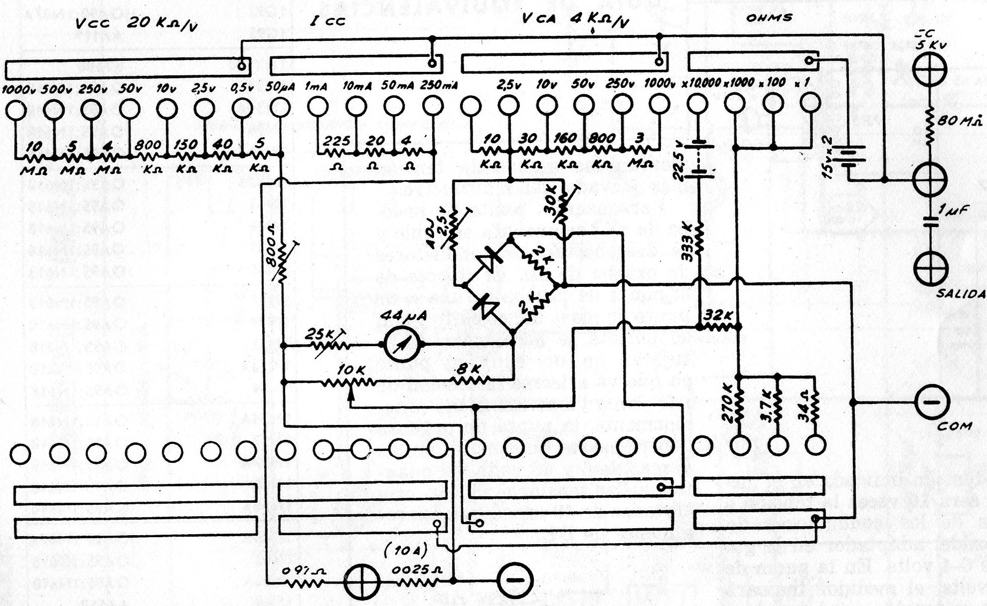
Para quien desea recuperar un multímetro antiguo de este tipo, el circuito presentado vale como referencia. Recordamos que todos los resistores son tipos de precisión. El circuito es extremadamente delicado exigiendo habilidad para una eventual reparación.




