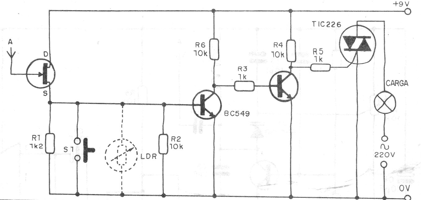
Esta llave de proximidad o relé de aproximación utiliza sólo transistores y controla directamente un Triac. El circuito es de 1990, pero todos los componentes son comunes, pudiendo el JFET ser un BF245 o MPF102. El triac debe estar dotado de disipador de calor y en el caso del control de una lámpara debe ser incandescente. Tenga cuidado de no tocar el sensor, ya que el circuito no está aislado de la red.




