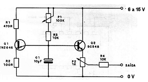
Este circuito utiliza un transistor unijunción que ya no es un componente fácil de encontrar, y hay soluciones equivalentes más modernas. Sin embargo, el circuito tiene un propósito didáctico, generando un tono de audio cuya frecuencia está ajustada en P1 y cuya intensidad se ajusta a P2. La frecuencia central depende de C1 que puede tener valores entre 10 nF y 10 µF. La banda de frecuencia se extenderá por varias decenas de kilohercios. La alimentación debe hacerse con tensiones de 6 V a 15 V.




