Para quien no posee un frecuencímetro o un osciloscopio, descubrir si en un circuito digital existe una frecuencia por encima de lo que podemos oír puede significar un buen problema a ser resuelto. Lo que proponemos en este artículo es un investigador que divide la frecuencia de las señales de su entrada de modo que incluso señales de varios megahercios caen faja audible, permitiendo así su detección de oído
No podemos oír señales por encima de 15 000 Hz, y la mayoría de los circuitos digitales operan en frecuencias muy superiores a ésta. De esta forma, un seguidor de señales de audio es inútil en los circuitos de este tipo, incluso porque, si consideramos el rango de RF, no hay modulación a ser extraída y aplicada a un altavoz.
Sin embargo, con un simple artificio podemos hacer un seguidor o un investigador de señales digitales de frecuencias altas.
El principio de operación del aparato es simple: dividimos la frecuencia elevada de la señal por valores hasta 16384, de modo que incluso una señal de 16 MHz caiga en la banda audible, un poco menos de 1 kHz, y con eso pueda ser escuchado en un alto- en la forma de un silbato.
El circuito propuesto posee diversos valores de división, de modo que podemos detectar, en los circuitos digitales, señales que van desde algunos hertz hasta el límite del integrado CMOS, que en el caso es del orden de 7 MHz con 10 V de alimentación y 2,5 MHz con 5 V de alimentación.
El aparato podrá ser alimentado por fuente propia o, preferiblemente, por la propia fuente del aparato que esté siendo analizado.
Características:
Tensión de alimentación: 5 a 15 V
Consumo sin señal: 0,5 mA (tip.)
Consumo con señal: 20 a 100 mA (ver texto)
Rango de frecuencias de operación: 5 a 7 MHz (10 V) 5 a 2,5 MHz (5 V)
Divisiones posibles de la frecuencia: 16, 64, 256, 1024, 4096, y 16 384.
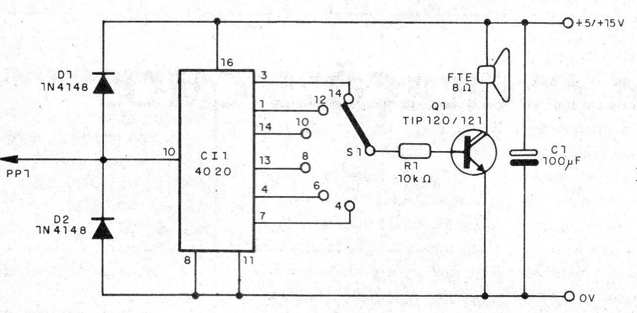
La división de frecuencia se realiza sobre la base de un único circuito integrado CMOS del tipo 4020, que tiene los pinos mostrados en la figura 1.
Este circuito integrado consiste en un contador binario de 14 etapas y que, por lo tanto, puede dividir la frecuencia de una señal por hasta 214, es decir, 16 384.
Como vemos por el envoltorio, tramos salidas accesibles en diversas etapas y, por lo tanto, diversos valores para la división.
Así, en la salida 8 (pino 13) tenemos la disponibilidad de una señal cuya frecuencia corresponde a la de la entrada dividida por 28 = 256.
En nuestro proyecto, por medio de una llave selectora elegimos 7 cocientes para la división de la señal, que corresponden a divisiones por 16, 64, 256, 1024, 4096 y 16 384.
Por supuesto, si desea utilizar una clave de más posiciones puede aprovechar los otros valores disponibles.
Dependiendo entonces de la salida seleccionada por la clave S1 tenemos señales que corresponden a la entrada dividida por un cierto valor
Elegir apropiadamente este valor hacemos que la señal caiga en la pista de audio, y con eso pueda ser amplificado y aplicado a un altavoz.
La amplificación es hecha por un solo transistor Darlington de potencia, que tiene como carga en su colector un altavoz.
Como la ampliación y grande, puede reducir su volumen con la conexión en serie de un potenciómetro de 100 k ohms, como se muestra en la figura 2.
Es importante observar que la tensión de las señales de entrada debe ser igual a la usada en la alimentación.
Así, no podemos alimentar el circuito con 12 V cuando estamos investigando alimentado por S V o por 15 V.
Por este motivo, recomendamos que se utilice la misma alimentación del aparato investigado.
El diagrama completo del investigador se muestra en la figura 3.
La disposición de los componentes en una placa de circuito impreso se muestra en la figura 4.
Es conveniente montar el circuito integrado en un zócalo DIL, y dotar al transistor de un pequeño radiador de calor.
Si no desea utilizar una llave rotativa de 1 polo x 6 posiciones, podrá hacer conexiones por el sistema enchufable x borne, como muestra la figura 5.

De esta forma, la división de frecuencia será seleccionada encajando el enchufe en el poste correspondiente.
La punta de prueba es común, y los diodos admite equivalentes, como los 1N914.
Todo el conjunto cabe fácilmente en una cajita plástica, y para conexión al equipo en prueba, usando su alimentación, podemos usar hilos con garras jacaré.
Cl1 - 4020 - circuito integrado CMOS.
Q1 - T1P12O o TlP121 - transistor Darlington
D1, D2 - 1N4148 - diodos de uso general.
R1 - 10 K ohms - resistor de 1/8 W, 5%.
C1 - 100 uF - capacitor electrolítico 16 V
FTE - altavoz común.
S1 - Llave de 1 polo x 6 posiciones (ver texto).
PP1 - Punta de prueba.
Varios:
Placa de circuito impreso, zócalo para el circuito integrado, radiador de
calor para el transistor, hilos, botón para la llave, garras de caucho negro y rojo, caja para montaje, tíos, soldadura, etc.







