Imagine encender una lámpara eléctrica común con un fósforo o con un encendedor. Si usted piensa Imposible es porque no conoce esta lámpara mágica. Diviértete con tus amigos haciendo apuestas y ganando, por supuesto.

Nota: este artículo se publicó originalmente en un libro de 1983 en el que la placa de circuito impreso para el montaje de este circuito y de otros fue dada como brindis. En la edición, el autor Newton C. Braga utilizó pseudónimo.

Usted acerca un fósforo encendido de la cajita que tiene la lámpara y ella se enciende. Después de eso, incluso alejando el fósforo, ella permanece encendida.
¿Cómo borrar?
Sencillo. Aproxime su mano de la cajita y al mismo tiempo sobre la lámpara. Misteriosamente ella apagará. ¿El secreto?
El secreto es simple. ¿Existe uno? sensor de luz que percibe el acercamiento del fósforo encendido de la lámpara y dispara el circuito encendiéndolo.
Después de eso, la propia luz de la lámpara que se centra en el sensor hace que realice el circuito manteniendo encendido. (figura 1)

Para apagar, cuando soplamos, al mismo tiempo, hacemos sombra con la mano sobre el sensor, llevando el circuito a su condición de apagado.
Esta lámpara funciona con 4 pilas comunes y servirá para hacer bromas y demostraciones muy interesantes.
Como funciona
El sensor de luz que hace lo que se ha dicho en la introducción es un LDR (foto-resistor) que es un componente electrónico cuya resistencia depende de la cantidad de luz que incide en su cara sensible.
Este LDR se conecta a un transistor que, a su vez, controla un pequeño relé. (figura 2)

Cuando en la oscuridad o con poca iluminación (luz ambiente) el LDR presenta una resistencia eléctrica elevada, de modo que poca corriente circula, y esta poca corriente no excita el transistor.

Cuando está iluminado, el LDR tiene su resistencia reducida de modo que una corriente más intensa puede circular. Esta corriente no puede disparar el relé directamente pero si es amplificada por el transistor logra el disparo.
Con el disparo el relé cierra sus contactos conectando la lámpara de 6 V que entonces se encender.
Ver que, incluso alejando el fósforo que iluminó el LDR, la lámpara encendida hace su turno, de modo y realimentar el circuito. Con eso el relé se mantiene cerrado.
Para que el relé abra es necesario cortar la corriente de base del transistor o aún aumentar la resistencia del LDR. Esto se logra haciendo sombra sobre el LDR en aquella operación de "disfraz" en que soplamos y al mismo tiempo colocamos la mano entre el LDR y la lámpara.
Importante para obtener el efecto deseado es la posición relativa del LDR y de la lámpara como muestra la figura 3.

Ver que la luz de la lámpara incide sobre el LDR y que existe facilidad para colocarse la mano entre ambos.
La posición del LDR debe también ser tal que haya dificultad para la incidencia de la luz ambiente.
Montaje
El circuito completo de la lámpara mágica se muestra en la figura 4.

Si el lector tiene dificultades con la obtención de alguno de los componentes usados en este montaje, debe consultar la sección de equivalencias al final de esta edición.
La placa de circuito impreso usada es la universal dada como regalo en esta edición. Si el lector ya la utilizó en montaje debe proporcionar una copia a partir de los dibujos disponibles.
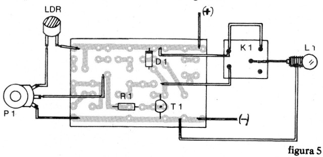
La colocación de los componentes en esta placa así como las conexiones de los componentes externos se muestra en la figura 5.

Los cuidados comunes, pero no siempre seguidos, pueden comprender el montaje. Sugerimos que el lector los observe:
a) La posición del transistor en la placa es importante. Ver de qué modo se coloca teniendo en vista su parte aplanada.
b) El diodo D1 es un componente polarizado, lo que quiere decir que la posición de su banda debe estar de acuerdo con el diseño.
c) La resistencia R1 tiene su valor dado por las bandas. Compruebe los colores por la lista de material.
d) El potenciómetro P1 se monta fuera de la placa estando conectado por un hilo de unos 10 a 15 cm. Este potenciómetro de ajuste quedará accesible en cualquier cara de la caja.
e) El LDR se conecta al circuito por dos trozos de hilo de unos 10 en, de acuerdo con su posición en la caja.
f) La conexión del relé y de la lámpara son importantes. Compruebe que son los terminales del relé que se utilizan. La lámpara que puede quedar sobre un tubo fino por donde pasan los hilos tendrá los mismos soldados a sus terminales. Pase una lijadora en el lugar la soldadura de los hilos en la lámpara para que la soldadura pueda adherirse fácilmente.
g) Complete el montaje con la conexión del soporte de las pilas. Ver que su polaridad debe ser observada pues si hay inversión el aparato no funcionará.
Después de instalar el aparato en su caja.
Prueba
Cubra el LDR con un objeto (pedazo de cartón o tejido) y coloque las pilas en el soporte.
Si la lámpara se enciende, vaya girando P1 hasta que se apague. No avance el potenciómetro mucho más allá del punto en que se apaga.
Si ya está apagada, vuelva el potenciómetro hasta obtener la posición de encendido y luego colóquelo en el punto en que se mantiene apagado, pero bien cerca del umbral del encendido.
Descubre el LDR. La luz ambiental debe accionar el circuito haciendo que la lámpara se encienda.
Cubriendo nuevamente el LDR la lámpara debe apagarse.
Uso
Para utilizar el aparato es necesario antes buscar una posición favorable.
Esta posición es la siguiente: no deje que la luz ambiente incida directamente en el LDR. Esta luz ambiente debe ser la más débil posible para no inferir en el funcionamiento del aparato. Las demostraciones deben realizarse dentro de casa.
Luego ajuste el potenciómetro con el LDR hasta el punto en que la lámpara se encienda. Vuelve un poco, cubriendo el LDR para que se apague. La lámpara debe permanecer apagada.
La siguiente operación consiste en encender un fósforo cerca del LDR. La lámpara debe encenderse. Asegúrese de alejarse del fósforo la lámpara se mantiene encendida.
Si esto no ocurre, el montaje de la lámpara debe estar más cerca del LDR.
Cubriendo el LDR o haciendo sombra sobre él la lámpara debe apagar.
Retire las pilas del soporte cuando el aparato esté fuera de uso. Los ajustes deberán efectuarse antes de cada demostración en función de la iluminación ambiental.
Posibles fallos
Si su lámpara no funciona como se indica, debe comprobar:
a) la posición del transistor
b) la conexión de las pilas
c) si la lámpara utilizada no es demasiado débil o está quemada
d) si el relé está bien y se conecta correctamente
e) si el diodo no está invertido
f) si el potenciómetro y el LDR están conectados y colocados correctamente
T1 - BC237 o equivalente - transistores NPN
LDR - Foto resistor LDR común redondo
P1 - 47 k - potenciómetro común
Dl - 1N4148 o equivalente - diodo de silicio
L1 - lámpara de 6 V máx. 250 mA
K1 - Relé de 6 V sensible
B1 - 6 V - 4 pilas medianas o grandes
R1 - 1 K x ¼ w - resistencia (marrón, negro, rojo)
Placa de circuito impreso universal
Soporte para 4 pilas medianas o grandes
Caja de montaje
Botón para el pote
1 metro de alambre
Socket para la lámpara
soldadura



