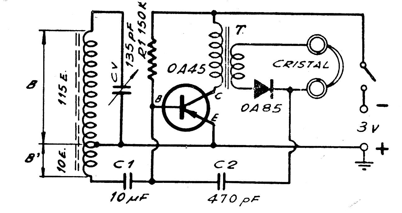
Este receptor experimental para la banda de ondas medias utiliza un transistor de germanio que se puede obtener de chatarra. El transformador T es un controlador para el caso de auriculares. Sin embargo, podemos usar en su lugar un resistor de 4k7 y conectar en paralelo una cápsula piezoeléctrica. Una antena se puede conectar al circuito. La alimentación se puede hacer con fuentes alternativas de energía o una o dos pilas pequeñas.




