De la misma manera que la señal de la salida del transistor puede ser re aplicado a su entrada también en el caso del receptor a la válvula se puede hacer el mismo caso en que tendremos un receptor regenerativo con válvulas.
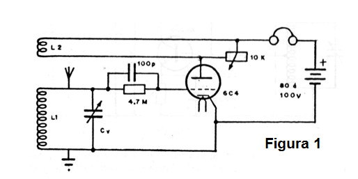
En la figura 1 tenemos entonces el diagrama completo de un receptor regenerativo de una única válvula viendo al lector que básicamente funciona de la misma manera que su equivalente transistorizado.

La señal extraída de la placa de la válvula se lleva de vuelta a su entrada por medio de una bobina de regeneración enrollada sobre la bobina de sintonía o antena.
Un potenciómetro determina la parte de esta señal que debe volver a amplificación sin que haya peligro de ocurrir oscilación, es decir, sin que aparezca el silbido continuo en el auricular.
Como los demás receptores, éste todavía necesita una buena antena para recibir las estaciones más débiles, pero existen circuitos que son suficientemente sensibles para recibir incluso estaciones de onda corta con buen alcance.
Lo que cambia en un receptor de ondas cortas en relación al equivalente de ondas medias es sólo el circuito de sintonía. La bobina debe entonces tener un número menor de vueltas, número que se calcula en función del rango de frecuencias que debe ser sintonizado. Para los casos comunes la bobina puede tener de 8 a 10 vueltas de hilo para la banda más alta de ondas cortas hasta 30 o 40 vueltas para la banda más baja.
En la figura 2 mostramos un caso en que una llave se utiliza para hacer el cambio de las bobinas de una radio que entonces puede recibir tanto las estaciones de onda medias como las estaciones de onda corta.

Esta llave se denomina "llave de onda" y ya aparece en los radios más modernos que poseen diversas bandas de recepción.
Para operar esta radio se debe tener el mismo cuidado que en el anterior, ajustando el control de regeneración hasta el punto en que la radio casi oscila cuando entonces la estación puede ser escuchada con el máximo de intensidad.
En la construcción de una radio de este tipo un problema que puede ocurrir para el montador aún no experimentado es la inversión de la bobina de regeneración. Cuando esto sucede señales en lugar de ser amplificados nuevamente por la válvula tiene su intensidad disminuida, habiendo entonces un funcionamiento anormal de la radio.



