Los pequeños buzzers piezoeléctricos (cerámicos) no poseen mucha potencia sonora, siendo indicados para aplicaciones más modestas como despertadores, relojes, avisos en coches y computadoras. Podemos, sin embargo, aumentar la potencia sonora de un bocadillo de ese tipo con la utilización de un recurso electromecánico, un simple relé.
La tensión inducida en el bobinado relé en la conmutación es a menudo mayor que la tensión suministrada para su alimentación, pudiendo entonces significar un buen aumento de la potencia sonora del buzzer si se aplica a ese elemento.
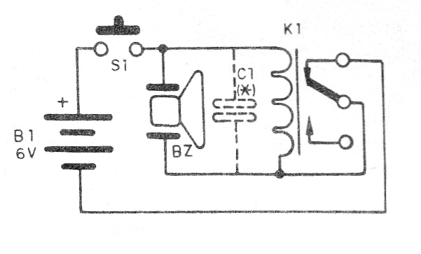
El propio relé actúa como un vibrador, determinando la frecuencia de operación del sistema que se vuelve muy simple y compacto. En la figura 1 tenemos el diagrama completo del vibrador con el bocina.

El aspecto real del montaje se muestra en la figura 2.
En la figura tomamos como ejemplo un relé de 6 V con base DIL sensible, pero se pueden usar otros tipos, con tensiones de 12 V, reemplazando la fuente, siempre que tengan contactos reversibles.
El capacitor determina la frecuencia del sonido emitido, pudiendo utilizarse tipos de 10 nF a 220 nF o incluso más, según las características del relé utilizado.
Lista de material
BZ- Transductor piezoeléctrico - buzzer (sin oscilador)
K1- Relé de 6 o 12 V con 100 o 50 mA de corriente - Metaltex
S1 - Interruptor de presión
B1- 6 V o 12 V - pilas o fuente
C1 - 10 nF a 220 nF - capacitor de cerámica o poliéster
Varios: soporte de pilas, hilos, soldadura, etc.




