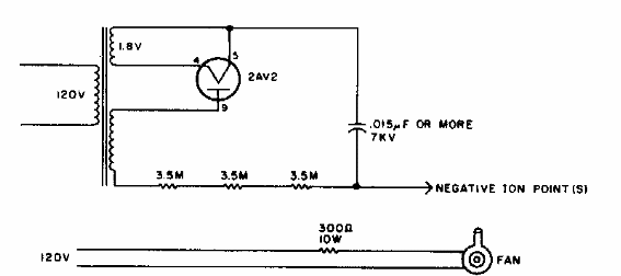
Este circuito fue encontrado en una vieja revista estadounidense para radioaficionados. El circuito se basa en una válvula de muy alta tensión de la época.

Generador de iones negativos de válvula
Este circuito fue encontrado en una vieja revista estadounidense para radioaficionados. El circuito se basa en una válvula de muy alta tensión de la época.
