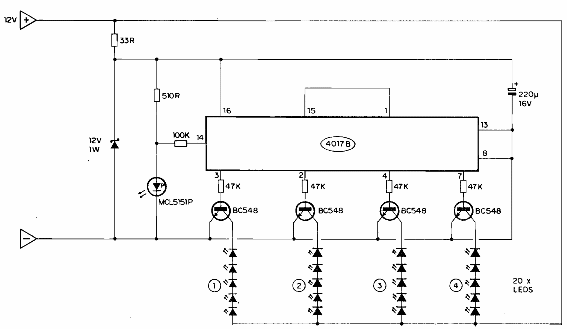
Este circuito se encontró en la documentación de la década de 1980. En el circuito, las resistencias de 220 ohmios a 1 k no se incluyeron en serie con los LED, lo que es importante para limitar la corriente en estos componentes.

Indicador secuencial
Este circuito se encontró en la documentación de la década de 1980. En el circuito, las resistencias de 220 ohmios a 1 k no se incluyeron en serie con los LED, lo que es importante para limitar la corriente en estos componentes.
