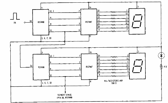
Este circuito fue obtenido en una documentación de Radio Shack de 1977. Consiste en un contador didáctico hasta 99, que puede ser excitado por pulsos de un 555 u otro oscilador. Los visualizadores son de ánodo común y la alimentación debe realizarse con una tensión de 5 V. El circuito se puede ampliar a un mayor número de dígitos.

Contador hasta 99 TTL



