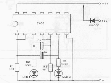
Con la configuración mostrada, es posible hacer parpadear dos LED alternativamente usando un circuito integrado TTL 7400. El circuito se puede usar para señalización en tarjetas TTL y otras aplicaciones. La frecuencia de los parpadeos depende de C1 y C2, que pueden tener valores de 10 a 100 uF. El circuito también se puede alimentar con 6 V usando un diodo para obtener una caída requerida para los circuitos TTL que pueden operar de 4.5 a 5.5 V normalmente.




