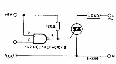
Este controlador CMOS para triac se encontró en una documentación de los años 80. El circuito tiene acción directa y sirve para activar triacs sensibles. El circuito se puede usar como shield.

Driver para triac
Este controlador CMOS para triac se encontró en una documentación de los años 80. El circuito tiene acción directa y sirve para activar triacs sensibles. El circuito se puede usar como shield.
