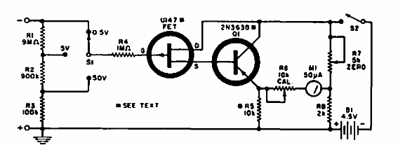
Este circuito se encontró en una Electronics World de 1967. Podemos diseñarlo con un BF245 para el FET y un BC558 para el transistor bipolar. El circuito tiene 3 escalas con resistencia de entrada de 10 M ohms.

Multímetro transistorizado
Este circuito se encontró en una Electronics World de 1967. Podemos diseñarlo con un BF245 para el FET y un BC558 para el transistor bipolar. El circuito tiene 3 escalas con resistencia de entrada de 10 M ohms.
