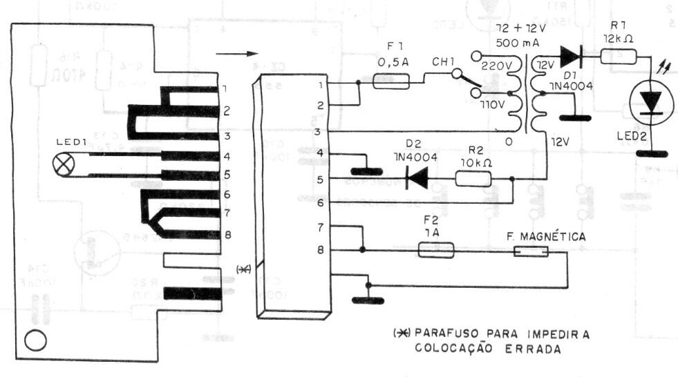
Solo cuando se inserta una tarjeta con codificación programada en la ranura, el circuito se arma con una cerradura que permite la entrada. La codificación se puede modificar a voluntad e incluso el número de combinaciones en la ranura. El circuito es de una publicación antigua de 1992. Es una idea para un proyecto microcontrolado.




