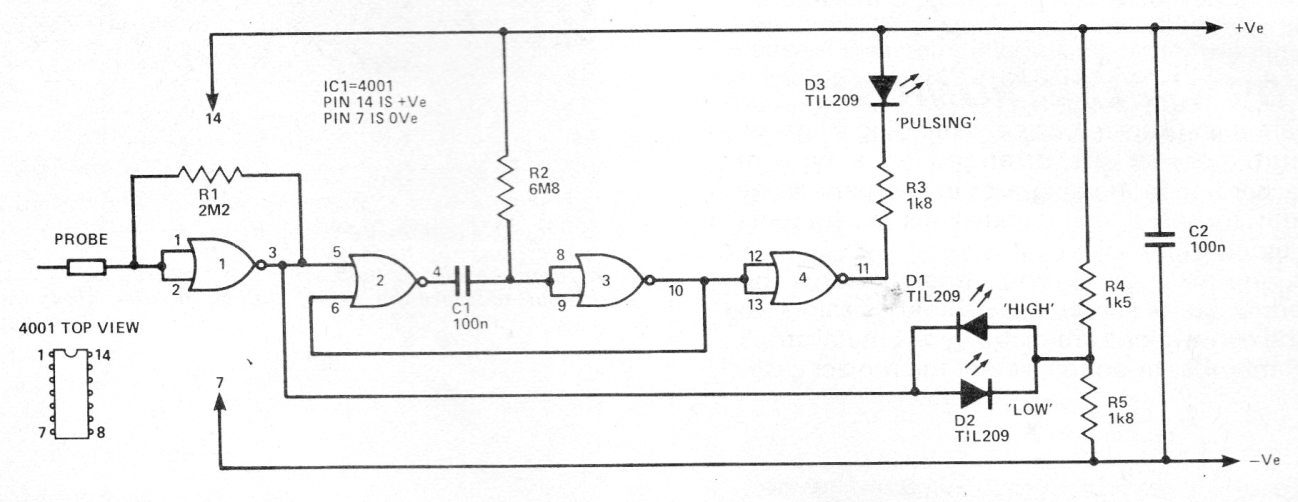
Este circuito fue obtenido en una revista inglesa de 1979. Se trata de una punta de prueba lógica o sonda lógica para circuitos CMOS, indicando el estado del circuito analizado en tres LEDs (alto-bajo y pulsante). El circuito es alimentado por el propio circuito CMOS que se está analizando.




