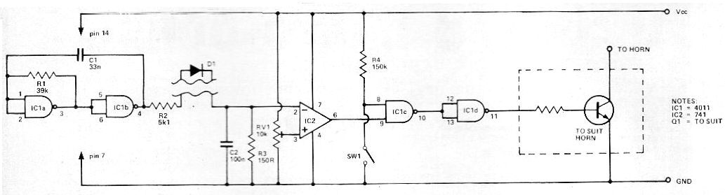
Este circuito se obtuvo en una revista inglesa de 1979, pero se puede montar fácilmente en nuestros días, ya que todos los componentes son comunes. Q1 puede ser un TIP31 u otro transistor de potencia de acuerdo con la corriente de la bocina de la moto. El resistor de base será de 220 ohms a 1 k según la ganancia de este transistor. El sensor es un diodo que al ser removido o apagado, dispara la alarma.




