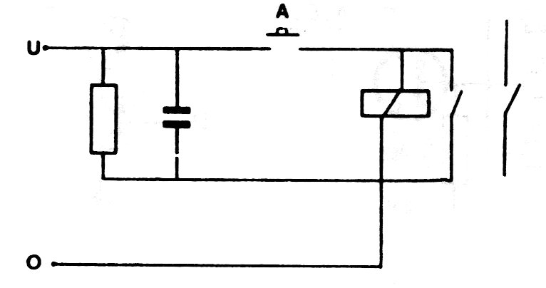
Cuando la señal de entrada desaparece, el capacitor mantiene el circuito alimentado por un tiempo que depende de su valor. Para relés comunes de 5 a 12 V con algunos cientos de ohms y capacitores de 100 uF a 4700 uF pueden proporcionar tiempos de hasta varios segundos. El circuito se muestra en la figura.




