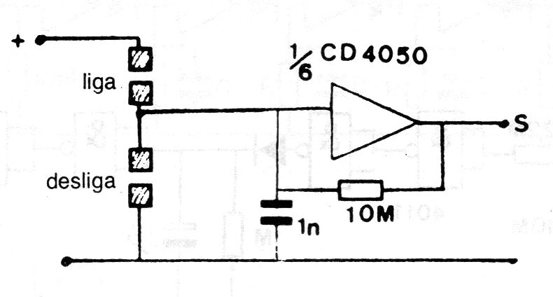
Este circuito biestable sensible utiliza uno de los seis inversores disponibles en un circuito integrado 4060. Los sensores de toque pueden ser formados por dos planchas metálicas cercanas. Nunca utilice fuente sin transformador para alimentar este circuito. Se puede utilizar como un sensible escudo de entrada alimentándolo con 5 V.




