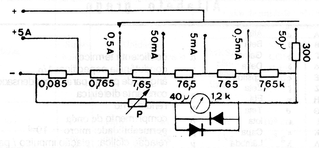
Este circuito fue encontrado en una documentación francesa antigua, pero es viable. La precisión de las medidas dependerá de la precisión de los resistores del shunt, cuyos valores son críticos. El potenciómetro P es de 1 k ohms.
El circuito que veremos a continuación utiliza un elemento de la familia de los semiconductores que aún no es...
Para mostrar las posibilidades que las placas de circuitos impresos universal ofrecen a los...
El circuito presentado en la figura 1 permite la comparación de niveles de luz basados en una escala...