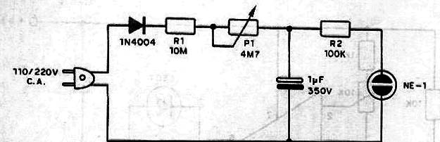
Cuando se activa este circuito (conectado a toma de energía) lo capacitor de 1 µF comienza a cargarse lentamente a través de R1 y P1 hasta que se alcanza el voltaje de ionización de la lámpara de neón, con lo cual ella se ilumina. Entonces podemos calibrar P1 en términos de tiempo. Los tiempos pueden ser típicamente entre unos pocos segundos y unos pocos minutos dependiendo del valor del condensador. Observamos que este circuito está conectado directamente a la toma de corriente y que el condensador puede mantener una carga durante un largo tiempo, incluso después de que puede causar shock. Para un nuevo tiempo que es apropiado para descargar el condensador, para que se inicie su carga cero.




